Vậy là bạn đã có vốn trong tài khoản Binance của mình! Chúc mừng bạn đã tiến thêm một bước nữa trên hành trình khám phá thế giới tiền điện tử. Bây giờ, đã đến lúc bạn thực sự tham gia vào thị trường bằng cách thực hiện giao dịch.
Bài viết này của nkncrypto.com sẽ hướng dẫn bạn chi tiết cách giao dịch Spot (giao ngay) trên Binance. Đây là hình thức giao dịch cơ bản nhất, nơi bạn mua và bán trực tiếp các loại tiền điện tử với nhau theo giá thị trường hiện tại hoặc theo mức giá bạn mong muốn.
Hãy cùng khám phá cách mua và bán Bitcoin (BTC), Ethereum (ETH), hay bất kỳ đồng coin nào bạn quan tâm trên sàn giao dịch hàng đầu thế giới này nhé!
Giao Dịch Spot Là Gì?
Trước khi bắt đầu, hãy hiểu rõ khái niệm giao dịch Spot:
- Giao ngay: Có nghĩa là giao dịch được thực hiện và hoàn tất ngay lập tức (hoặc gần như ngay lập tức). Khi bạn mua một đồng coin, nó sẽ được cộng vào ví của bạn ngay sau khi lệnh được khớp. Tương tự, khi bạn bán, số tiền (thường là USDT hoặc một stablecoin khác) sẽ được ghi có vào ví của bạn.
- Mua và Bán Trực Tiếp: Bạn đang mua và bán trực tiếp các loại tiền điện tử với những người dùng khác trên sàn Binance. Binance đóng vai trò là nền tảng trung gian, đảm bảo tính thanh khoản và an toàn cho các giao dịch.
Các Loại Lệnh Giao Dịch Spot Phổ Biến
Binance cung cấp nhiều loại lệnh khác nhau, nhưng đối với người mới bắt đầu, hai loại lệnh sau là quan trọng nhất:
- Lệnh Thị Trường (Market Order):
- Đây là lệnh mua hoặc bán ngay lập tức với giá tốt nhất hiện có trên thị trường.
- Ưu điểm: Thực hiện nhanh chóng, chắc chắn khớp lệnh.
- Nhược điểm: Bạn không kiểm soát được mức giá chính xác mà lệnh được thực hiện.
- Khi nào nên dùng: Khi bạn muốn mua hoặc bán ngay lập tức mà không quá quan trọng về việc giá có thể dao động nhẹ.
- Lệnh Giới Hạn (Limit Order):
- Đây là lệnh cho phép bạn đặt một mức giá cụ thể mà bạn muốn mua (lệnh mua giới hạn) hoặc bán (lệnh bán giới hạn). Lệnh chỉ được thực hiện khi giá thị trường đạt đến hoặc vượt qua mức giá bạn đã đặt.
- Ưu điểm: Bạn hoàn toàn kiểm soát được mức giá mua hoặc bán.
- Nhược điểm: Lệnh có thể không được thực hiện nếu giá thị trường không đạt đến mức bạn đã đặt.
- Khi nào nên dùng: Khi bạn có một mức giá mục tiêu cụ thể để mua vào hoặc bán ra.
Hướng Dẫn Chi Tiết Cách Giao Dịch Spot Trên Binance
Bước 1: Truy Cập Giao Diện Giao Dịch Spot
- Đăng nhập vào tài khoản Binance của bạn.
- Từ trang chủ, di chuột vào mục “Giao dịch” trên thanh menu chính.
- Chọn “Spot” từ menu thả xuống.

Bước 2: Chọn Cặp Giao Dịch
- Ở góc trên bên trái của giao diện giao dịch Spot, bạn sẽ thấy ô tìm kiếm cặp giao dịch (ví dụ: BTC/USDT).
- Nhập tên đồng coin bạn muốn giao dịch (ví dụ: BTC nếu bạn muốn mua/bán Bitcoin) và chọn cặp giao dịch với đồng tiền bạn đang có (thường là USDT nếu bạn đã nạp tiền qua P2P).
- Ví dụ: Nếu bạn muốn mua Bitcoin bằng USDT, hãy chọn cặp BTC/USDT.

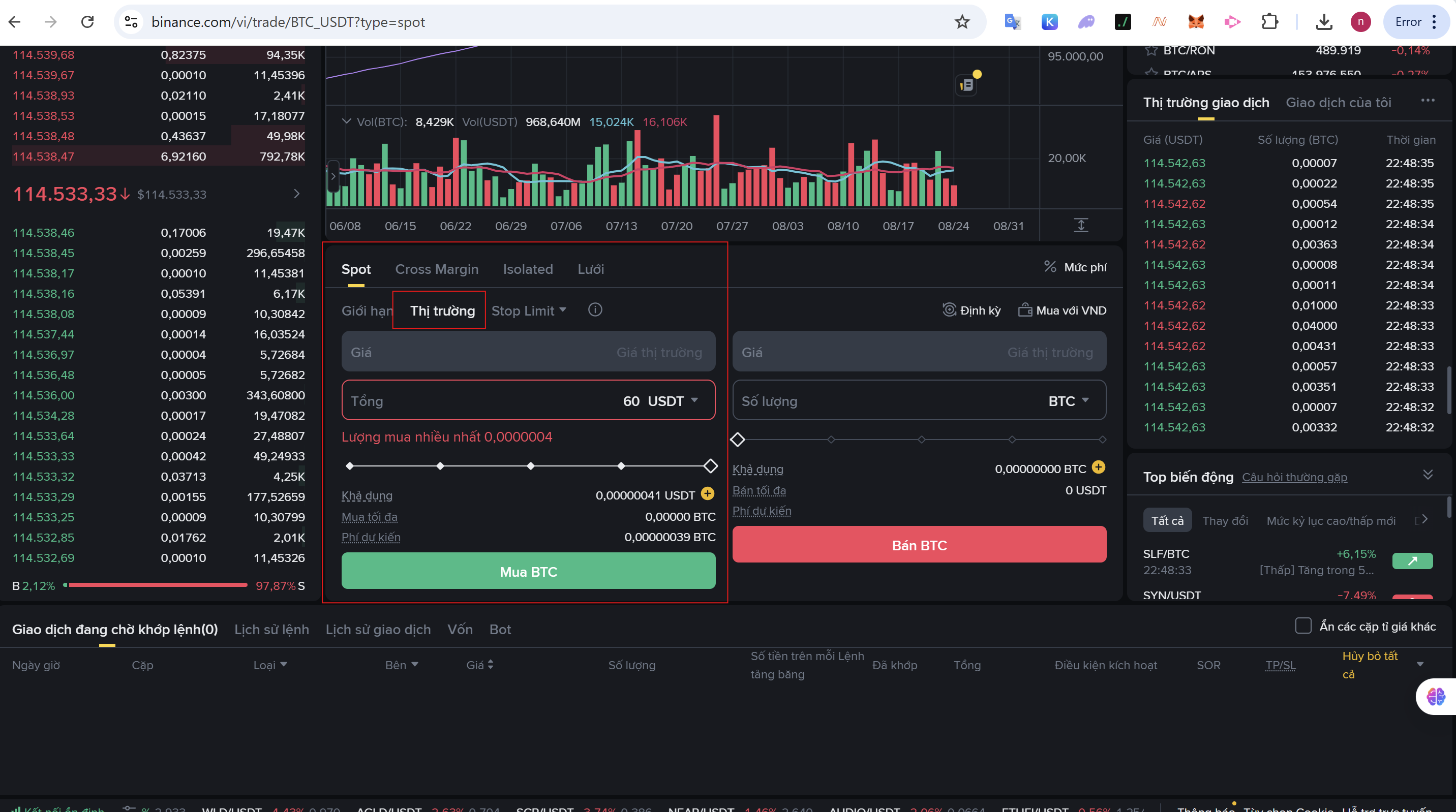
Bước 3a: Mua Coin Bằng Lệnh Thị Trường (Market Order)
- Ở phía dưới biểu đồ giá, bạn sẽ thấy khung “Mua BTC” (hoặc tên đồng coin bạn đã chọn).
- Chọn tab “Thị trường”.
- Nhập số lượng BTC bạn muốn mua (ví dụ: 0.01) hoặc số tiền USDT bạn muốn dùng để mua (ví dụ: 100 USDT). Hệ thống sẽ tự động tính toán số lượng BTC tương ứng theo giá thị trường tốt nhất hiện tại.
- Nhấn nút “Mua BTC”. Lệnh của bạn sẽ được thực hiện ngay lập tức và số BTC sẽ được cộng vào Ví Spot của bạn.

Bước 3b: Mua Coin Bằng Lệnh Giới Hạn (Limit Order)
- Vẫn ở khung “Mua BTC”, chọn tab “Giới hạn”.
- Nhập “Giá” mà bạn muốn mua BTC (ví dụ: nếu giá BTC đang là 120,000 USDT và bạn muốn mua khi giá xuống 112,000 USDT, hãy nhập 112,000).
- Nhập “Số lượng” BTC bạn muốn mua hoặc số tiền USDT bạn muốn dùng.
- Nhấn nút “Mua BTC”. Lệnh của bạn sẽ được đặt vào sổ lệnh và chỉ được thực hiện khi giá thị trường đạt đến 112,000 USDT hoặc thấp hơn.

Bước 4: Bán Coin (Tương Tự)
Quá trình bán coin diễn ra tương tự như mua, chỉ khác là bạn sẽ sử dụng khung “Bán BTC” (hoặc tên đồng coin bạn đã chọn) ở phía bên phải.
- Lệnh Thị Trường (Bán): Chọn tab “Thị trường”, nhập số lượng BTC muốn bán và nhấn nút “Bán BTC”.
- Lệnh Giới Hạn (Bán): Chọn tab “Giới hạn”, nhập mức giá bạn muốn bán, số lượng BTC và nhấn nút “Bán BTC”.
Bước 5: Kiểm Tra Ví Spot
Sau khi thực hiện giao dịch, bạn có thể kiểm tra số dư coin của mình trong mục “Ví” -> “Ví Spot”.
Lời Kết
Chúc mừng bạn đã thực hiện giao dịch Spot đầu tiên trên Binance! Đây là kỹ năng cơ bản nhưng vô cùng quan trọng để bạn có thể tham gia vào thị trường tiền điện tử.
Hãy nhớ luyện tập và làm quen với các loại lệnh khác nhau để tối ưu hóa chiến lược giao dịch của bạn. Trong các bài viết tiếp theo, chúng ta sẽ khám phá thêm nhiều tính năng và công cụ hữu ích khác trên Binance.
Đừng quên theo dõi nkncrypto.com để không bỏ lỡ những hướng dẫn chi tiết và cập nhật mới nhất từ thế giới crypto nhé!